
这个图是我去年从1280多美金亏掉最后还剩129.49,相当于回撤率已经接近100%。从心理层面讲还是挺难受的,后来我通过复盘,反思,测试,又从129.49做到500。接下来聊聊自己的感触。
一、心态
心态这个东西听起来很虚,也是我们最容易忽略掉的,但感受起来确又能让人在生理上真真切切的感受到。伤心、难受、悔恨、焦虑、激动、盲目自信等等,归纳起来就是恐惧和贪婪。那我们有什么办法去了解自己的心态吗?有!这就需要你对自己心理复盘,用心去感受,我为什么难受,我为什么激动。是因为赚了,还是因为亏了,或者说错过了行情,甚者是没有拿住手里的单等等。接下来我们在进行一点一点的分析,找到那个让你开心让你难受的点,最终去接受那个不美完。
那如何才能控制我们的心态的起起伏伏呢?
我有八个字“潜龙勿用,亢龙有悔”。我个人的理解是:如果在状态不好的时候什么都不要做,如果说没控制住,但确实做错了,那我赶紧反悔。
二、复盘
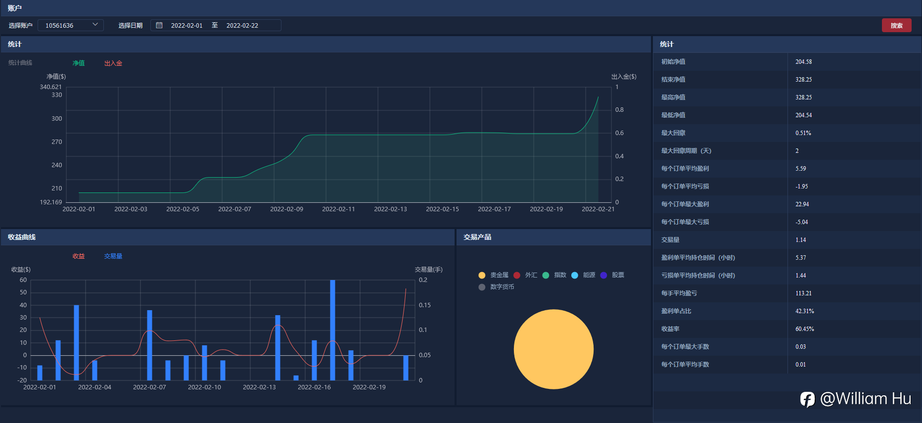
说起复盘可能有人就很懵了,我曾经也很懵,不知道复盘到底是什么?复盘其实就是把过往的经验进行总结,知道自己错在哪儿,下次遇到了怎么办,对又对在哪儿,对做对的地方加深映像。并且能更加的清楚自己适合什么模式。比如我,从上图可以看看,我不适合做超短,更适合做波段。我的交易量的增加并没有带来盈利的增加,反而有时交易量增加还会出现亏损。这是对自己模式复盘。
我是价格行为交易者,可以说是裸K交易者。那么对价格行为的规律就需要自己去不停复盘加深印象。只有这样你才能在交易过程中才能反应更迅速,在做决策时更能决绝。
三、计算与算计
雪球和复利是核心,也是控制心态的核心。从例子说起,首先你的总的目标是多少(这个地方我们以年为单位),如果你的目标年收益在600%,那你可以平摊到每个月,也就是60%左右。每个月是22天的交易日,平均每天大概在2.7%左右,我们可以直接算平均每天收益要达到3%。这样一算是不是心里要感觉轻松很多了?完成了3%你可以选择不做,也可以用小仓位去博弈。
总结:以上只是个人一些感悟,也是因为这样去调整心态,二月份达到了120%的收益。不过时间较短,不能说明什么,剩下的交易自律与时间。
Tuyên bố miễn trừ trách nhiệm: Quan điểm được trình bày hoàn toàn là của tác giả và không đại diện cho quan điểm chính thức của Followme. Followme không chịu trách nhiệm về tính chính xác, đầy đủ hoặc độ tin cậy của thông tin được cung cấp và không chịu trách nhiệm cho bất kỳ hành động nào được thực hiện dựa trên nội dung, trừ khi được nêu rõ bằng văn bản.



Tải thất bại ()