
【原创】货币作手回忆录V6(连载166)
八倍叔“再出祁山”与B2策略子弹上膛
八倍叔这几个月退休工资攒了2000刀不到,准备继续“北伐”。
为“英雄”践行,加油,这一次加油是诚心的不是讽刺的,毕竟这么多人试错能创造出百万盈利奇迹,说不定一波连续震荡行情的出现,也能让他再创辉煌呢?成百倍叔也不是没可能。
他比孟获头还硬,孟获连续“爆仓”7次都服了,他不服,第八次PK拉开序幕。
八倍叔专属账户:信号帮搜WJ
对于他,我已词穷,就一句话,玩的开心就好,当爆仓都成为一种常态和习惯,还有什么打击能伤害到他?现在有的就是,祝福和加油!
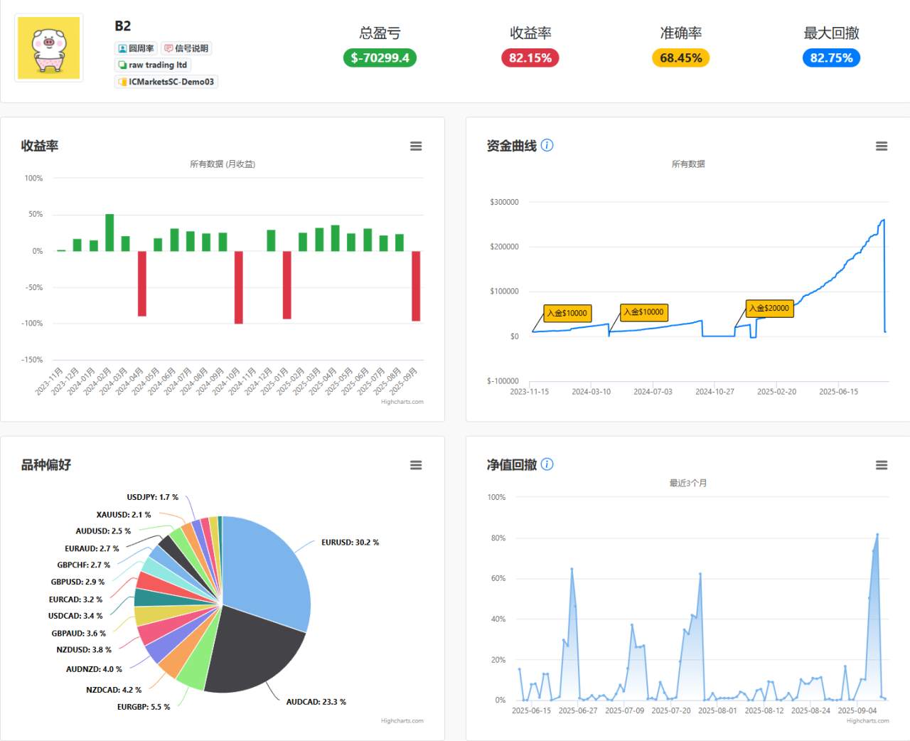
B2策略爆了,我准备下个月1号,推进去20%仓位(本来计划10%先跑,现在爆了就当下虚拟单,仓位积累到下个月双倍用)跑3个月,当复合利润达到72%翻倍后,仓位缩小到10%,现在继续按兵不动。
此时此刻就像房价一样,要买的时候嫌高,真跌下来的时候又怕了?是不是?
很多资管公司报废的点是在资金管理的顺序上发生了重大失误。
小资金变成大资金,随着资金曲线一路上扬,跟随的人越来越多,最后被一刀封喉,连援军都没有,越是胜利,越要清醒,把盈利周期拉长到以年为单位,你会发现很多事情就变简单了,能懂这个道理的人,要少走很多年弯路。
李莜阳
2025年9月12日
Tuyên bố miễn trừ trách nhiệm: Quan điểm được trình bày hoàn toàn là của tác giả và không đại diện cho quan điểm chính thức của Followme. Followme không chịu trách nhiệm về tính chính xác, đầy đủ hoặc độ tin cậy của thông tin được cung cấp và không chịu trách nhiệm cho bất kỳ hành động nào được thực hiện dựa trên nội dung, trừ khi được nêu rõ bằng văn bản.

-KẾT THÚC-